
Открытые ИИ-модели, технологии распознавания голосовых команд, промышленная автоматизация и метрики для машинного зрения — одиннадцатый выпуск Made in Russia собрал самые технологичные новинки этой недели.
- VK открыла доступ к RuModernBERT — нейросети для обработки разговорного русского языка
- «Первый Бит» представил решение для цифровой трансформации лабораторий «БИТ.LIMS»
- Яндекс раскрыл технологию распознавания голосовых команд на фоне шума
- МГУ разработал метрики качества видео специально для машинного зрения
- Разработана программа «Графиня» — первая российская альтернатива Grafana
VK открыла доступ к RuModernBERT — нейросети для обработки разговорного русского языка
VK представила обновлённую версию модели RuModernBERT для обработки естественного языка и выложила её в открытый доступ. Нейросеть умеет понимать длинные запросы без разбиения на фрагменты и работает локально, без внешних API.

RuModernBERT обучена на 2 трлн токенов данных на русском и английском языках, включая книги, статьи, комментарии и соцсети. Также для тренировки использовалась кодовая база. Максимальная длина контекста — до 8192 токенов.
Модель доступна в двух размерах:
- RuModernBERT — 150 млн параметров
- RuModernBERT Light — 35 млн параметров
Дополнительно доступны обновления версий USER и USER2 — они позволяют эффективно группировать и искать похожую информацию. USER2 дополнительно включает технологию сжатия данных почти без потерь в точности.
Все модели загружены на платформу Hugging Face.
Внедрение RuModernBERT в продуктах VK уже дало ускорение:
- Обработка длинных текстов — в 2–3 раза быстрее по сравнению с ModernBERT.
- Развёртывание — на 10–20% эффективнее.
- Улучшения в задачах ранжирования, извлечения информации и анализа тональности.
Почему это важно:
- Открытый доступ к модели для сообщества разработчиков с возможностью локального использования.
- Учёт разговорной речи и длинных запросов — актуально для голосовых интерфейсов, поиска и рекомендаций.
- Уже внедрена в сервисы VK, которыми пользуются миллионы человек ежедневно.
- Модель доступна на открытых площадках, в том числе в облегчённой версии для быстрого прототипирования.
«Первый Бит» представил решение для цифровой трансформации лабораторий «БИТ.LIMS»
Компания «Первый Бит» разработала и выпустила «БИТ.LIMS» — систему управления лабораторными процессами, прошедшую сертификацию «1С:Совместимо!» и полностью соответствующую требованиям платформы «1С:Предприятие 8.3». Решение уже готово к масштабному применению в промышленности, аналитике и научных центрах.

Система автоматизирует полный цикл работы лабораторий:
- контроль качества — от сырья до выпуска продукции;
- планирование и учёт испытаний с привязкой к производственным задачам;
- интеграция с более чем 50 видами лабораторного оборудования;
- оперативное выявление отклонений и расчет результатов;
- формирование всех типов отчётности, включая сертификаты качества.
«БИТ.LIMS» можно интегрировать с «1С:ERP» и другими ИТ-системами предприятия, создав единое цифровое пространство для производственного контроля. Доступна мобильная версия, поддерживается управление правами пользователей через Active Directory.
Сегодня, когда скорость и точность лабораторных исследований напрямую влияют на эффективность бизнеса, «БИТ.LIMS» становится необходимым инструментом для предприятий, которые стремятся к инновациям и устойчивому росту.
Владимир Зимовец, руководитель направления по внедрению отраслевых решений в офисе NFP компании «Первый Бит»
Преимущества системы:
- Снижение влияния человеческого фактора — автоматический расчет результатов и контроль нормативов.
- Интеграция с лабораторным оборудованием — поддержка десятков приборов.
- Гибкая отчётность — сменные отчёты и сертификаты формируются в несколько кликов.
Почему это важно:
- Решение прошло сертификацию «1С:Совместимо!» и готово к промышленному внедрению.
- Обеспечивает прозрачность и точность лабораторных процессов, снижает риски ошибок.
- Встроенная поддержка оборудования, автоматизация расчётов и отчётности ускоряют работу лабораторий.
- Система отвечает требованиям цифровой трансформации в сфере контроля качества и исследований.
Яндекс раскрыл технологию распознавания голосовых команд на фоне шума
Исследователи Яндекса опубликовали научную работу, в которой описан механизм нейросети для точного распознавания голосовых команд даже в шумной обстановке. Решение уже применяется в умных колонках и ТВ Станциях с «Алисой», а теперь может быть воспроизведено разработчиками по всему миру.

Ключевая идея: нейросеть с attention-механизмом одновременно анализирует два сигнала — после шумоподавления и эхоподавления — и в каждый момент выбирает наиболее чёткий. Это снижает число ошибок распознавания и делает работу голосового интерфейса устойчивой даже в сложной акустике.
До сих пор не существовало единого подхода к распознаванию голоса в шумной среде, который был бы одинаково надёжен в лабораторных тестах и в реальных условиях. Многие компании и исследователи сталкиваются с похожими проблемами, но не имеют доступа к промышленным решениям и вынуждены тратить ресурсы на их разработку с нуля. Надеемся, что публикация нашего метода ускорит прогресс в области голосовых интерфейсов, поможет избежать типичных ошибок и приведёт к появлению большего количества удобных и надёжных голосовых устройств.
Дмитрий Солодуха, руководитель направления голосовой активации Яндекса
Научная статья Яндекса принята на Interspeech 2025 — ведущую международную конференцию по речевым технологиям, где также выступят Google DeepMind, Microsoft, Google AR и другие лидеры индустрии. Мероприятие пройдёт 17–21 августа в Роттердаме.

Почему это важно:
- Открытая технология Яндекса помогает распознавать голос в условиях фонового шума — от музыки до бытовых звуков.
- Решение доступно разработчикам по всему миру и может ускорить создание голосовых ассистентов.
- Статья принята на флагманскую конференцию Interspeech, что подтверждает научную и практическую значимость исследования.
МГУ разработал метрики качества видео специально для машинного зрения
Исследователи факультета ВМК МГУ предложили новый подход к оценке качества сжатого видео, ориентированный не на человеческое восприятие, а на точность работы алгоритмов машинного зрения. Разработанные метрики позволяют прогнозировать, как компрессия влияет на распознавание лиц, детекцию объектов и чтение автомобильных номеров.
В отличие от стандартных метрик вроде PSNR и SSIM, новые показатели учитывают, насколько хорошо модели вроде YOLOv5, ArcFace и CCPD справляются с задачами после применения видеокодеков сжатия: JPEG, H.264, H.265, AV1, VVC. Выяснилось, что современные форматы AV1 и H.266 сохраняют критичные детали лучше, чем устаревшие, особенно при низком битрейте.
Ученые разработали новые метрики, которые учитывают:
- изменение точности детекции объектов после компрессии;
- влияние сжатия на распознавание лиц и текстовых элементов;
- расхождение между визуальной оценкой качества изображения и реальной точностью алгоритмов.
Современные системы машинного зрения работают с огромными потоками видео, которые часто подвергаются сильному сжатию. Однако традиционные метрики не показывают, насколько такое сжатие повлияет на точность нейросетевых алгоритмов. Мы разработали новые подходы, позволяющие прогнозировать эти изменения.
Михаил Дремин, аспирант Лаборатории компьютерной графики и мультимедиа ВМК МГУ
Верификация проходила с помощью нейросетей и при участии более 5000 человек — их субъективные оценки качества сравнивались с объективными результатами алгоритмов.
Почему это важно:
- Разработаны первые в России метрики качества видео, учитывающие работу машинного зрения.
- Новые подходы помогут повысить точность нейросетей в системах видеонаблюдения, беспилотниках и стриминге.
- Результаты исследований открывают путь к созданию интеллектуальных кодеков с адаптацией под ИИ-задачи.
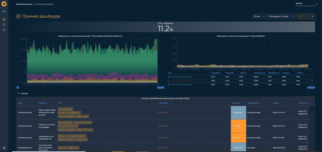
Разработана программа «Графиня» — первая российская альтернатива Grafana
Компания «Лаборатория Числитель» выпустила «Графиню» — отечественную платформу визуализации, мониторинга и анализа данных, разработанную с нуля и не использующую код Grafana. Новый инструмент уже включён в состав системы мониторинга IT-инфраструктуры «Пульт» и может использоваться для проектов импортозамещения.

Платформа решает сразу несколько задач:
- заменяет зарубежные решения;
- устраняет проблемы нестабильности обновлений, характерные для Grafana;
- расширяет возможности визуализации.
«Графиня» позволяет создавать витрины данных с графиками, таблицами, индикаторами, моделями здоровья и отображением проблем. Интерфейс поддерживает тёмную и светлую темы, русский и английский языки.

В качестве источников данных можно подключить «Пульт», Zabbix, VictoriaMetrics, Prometheus, PostgreSQL и CSV-файлы. Для PostgreSQL доступны три режима работы: «Код», «Конструктор» и JSON. Настроена система ролей и изолированных организаций: пользователь может быть наблюдателем, оператором или администратором.
Большинство заказчиков, которые переходят на отечественные системы мониторинга, спрашивали, что же им делать с Grafana. Ведь на российском рынке аналогов до сегодняшнего дня не существовало. Поэтому мы решили создать «Графиню» — портал, который сможет не только решать те же задачи, что и Grafana, но и позволит существенно нарастить функционал по мониторингу системы «Пульт».
Дмитрий Унтила, руководитель продукта «Пульт»
Почему это важно:
- Разработана первая российская полноценная альтернатива Grafana без заимствования исходного кода.
- Решение официально зарегистрировано в реестре Минцифры и поддерживает импортозамещение.
- Платформа устраняет проблемы нестабильности обновлений, характерные для Grafana, и расширяет функционал.
- Поддерживаются основные источники данных и гибкое разграничение прав — платформа готова для промышленного применения.
Подписывайся на наш Telegram-канал — там мы рассказываем о главных достижениях России в IT, науке, космосе и инженерии. Если у тебя есть интересные новости о российских технологиях, присылай их на support@codenrock.com.








